Klarheit steht im Vordergrund: Gerade wenn es um Abrechnung, Kostenaufteilung und Transparenz geht, ist Erfahrung und ein smartes System unerlässlich.
Abrechnungs System für Energie- und Wohngemeinschaften

11 Schritte in Richtung Energie-Autarkie:
„Hier liefern wir einen Guide hin zu mehr Energie-Autarkie. In 11 Schritten zu mehr Unabhängigkeit.“
Mess- & Abrechnungssystem für Energie- und Wohngemeinschaften
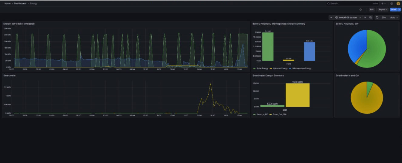
Wir stellen ein eigens entwickeltes System bereit, das speziell für Energie- und Wohngemeinschaften konzipiert wurde.
Es erfasst präzise die Energieerträge einzelner Wohneinheiten bzw. deren Anteil an gemeinschaftlich genutzten PV-Anlagen.
Die Daten werden automatisch ausgewertet und bereitgestellt, wodurch der jährliche Abrechnungsaufwand deutlich reduziert wird. Das System sorgt für transparente und nachvollziehbare Verbrauchs- und Ertragswerte für jede Partei.
Dieses System ist speziell für mehrere Wohngemeinschaften sehr hilfreich, die gemeinsam eine PV Anlage besitzen.
Dadurch kann der Stromfluss live von der PV Energie betrachtet werden. Teilen sich mehrere Wohngemeinschaften eine PV Anlage, treten oft folgende Fragen der Besitzer auf: Wie hoch ist mein PV Anteil? Wieviel Geld spare ich mir wirklich, wenn ich mein Auto nur unter Tags anstecke?
Folgende Features beinhaltet das Abrechnungssystem

Installation der Hardware
Ausleseeinheit + Control unit werden neben dem Verteiler installiert. Für die Verarbeitung von Daten, muss die Abnahme der dieser zu 100% korrekt.

Daten sammeln übers Jahr
Die Daten werden sowohl lokal als auch auf einem zentralen Server bei getAutark gespeichert und können jederzeit zum Beispiel übers Smartphone abgefragt werden.

Download der Daten
Der Verantwortliche der gemeinschaftlichen Erzeugungsanlage kann jederzeit die Verbrauchsdaten für die jährliche Auswertung downloaden.
Häufig gestellte Fragen Mess- und Abrechnungssystem für Energiegemeinschaften
Dafür werden nur ein paar technische Komponenten im Stromverteiler benötigt, und die Installation sollte dadurch in maximal 2 Stunden erledigt sein. Wichtig ist eine Steckdose neben dem Verteiler. Diese muss sonst nachgerüstet werden, dadurch wird die Installationszeit etwas erhöht.
Nein, es funktioniert alles über den Browser und es ist im ersten Jahr kostenlos, danach muss eine kleine Gebühr für die Zurverfügungstellung des Dateiservers verrechnet werden.
Nein, derzeit nicht, jedoch wird immer wieder ein Systemupdate geliefert, das es in Zukunft eventuell ermöglicht.
Ihre Investition in Autarkie liefert messbare Leistung und einen echten Beitrag zur alpinen Umwelt!
20
Photovoltaikanlagen installiert
5
Anlagen in Planung
723.671
kWh Strom erzeugt
72.367
Liter Heizöl eingespart
Expertenwissen und technische Insights.
In unserem Wissen-Bereich teilen wir technische Einblicke rund um Victron Energy, alpine Energiesysteme und relevante Informationen zur Blackout-Vorsorge.
Fakten statt Versprechen. Starten wir die Analyse.
Echte Unabhängigkeit beginnt nicht beim Produkt, sondern bei der präzisen Datenlage. Ob alpine Insellösung oder die Optimierung Ihres Gewerbeobjekts: Wir analysieren Ihre Lastprofile und Standortbedingungen mit ingenieurstechnischer Genauigkeit.
Übermitteln Sie uns Ihre Eckdaten – wir melden uns persönlich für eine erste technische Einschätzung Ihres Potenzials.
Oder möchten Sie einfach nur Hallo sagen?


